AI grounding intelligence for brands that compete on visibility.
Track every domain and URL AI models use to generate responses in your category. Benchmark your brand's digital presence against competitors and identify the source gaps that are costing you visibility.

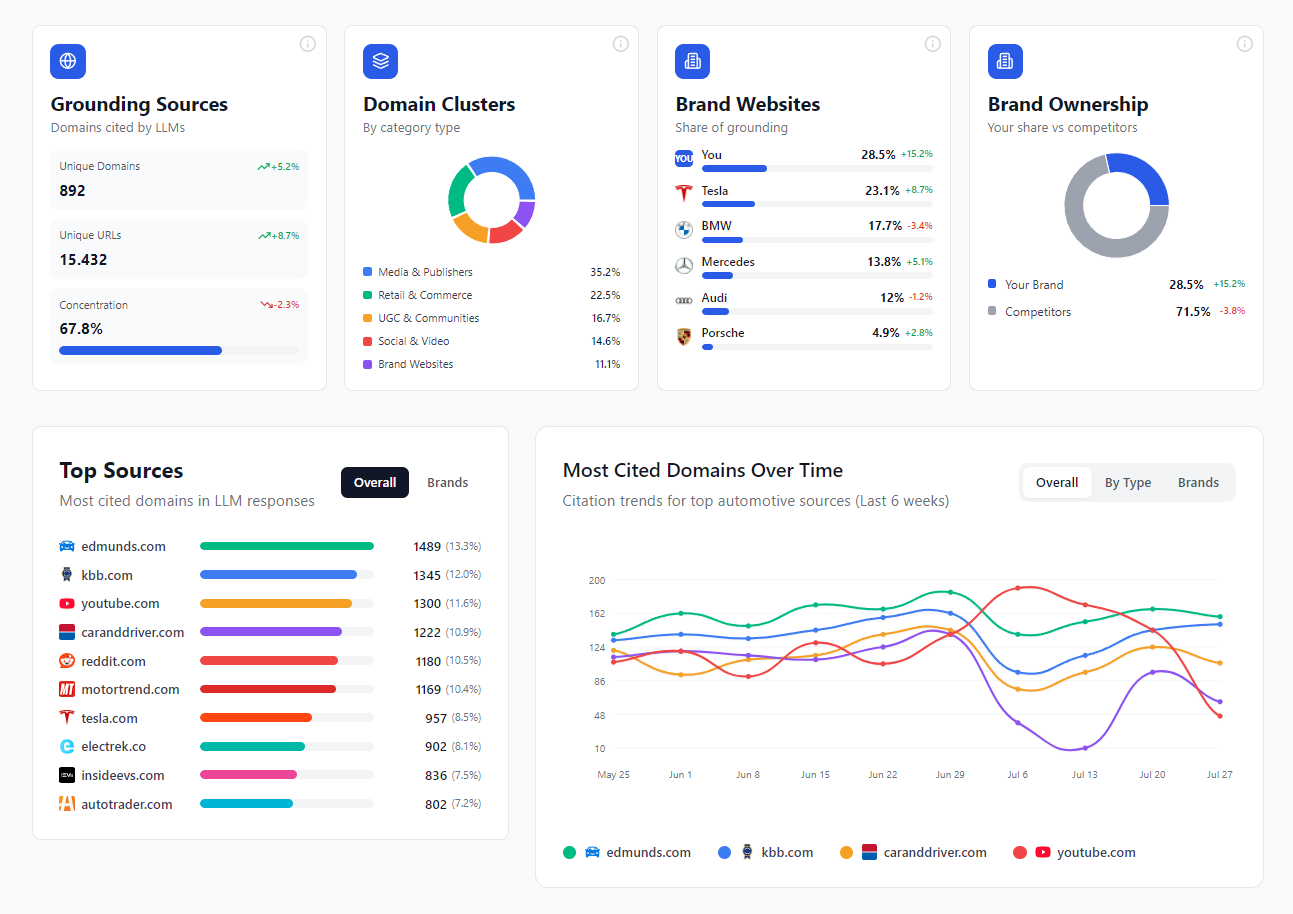
The full picture of what AI models are drawing from in your category - mapped, categorised, and benchmarked against your competitors.
Why grounding sources matter.
AI visibility doesn't operate in a vacuum. Every response a model generates in your category is informed by a specific set of sources - and those sources are not random. They're the domains and URLs that the model has learned to trust, retrieve, and cite when answering questions in your space.
If your brand isn't present in those sources, or if the sources citing you carry less weight than those citing your competitors, your visibility suffers - regardless of how good your owned content is.
Grounding Source Prominence gives you a structured view of that information ecosystem: who's influential, what type of content is being weighted, how your brand's digital presence compares to competitors, and where the opportunities are to improve your position.
It's intelligence that's directly relevant to SEO and GEO teams, but equally to PR, social, content strategy, and anyone whose work influences how the brand appears in third-party sources.
What GSP covers
Overview - the category at a glance
The Overview gives you the headline numbers: total unique domains and URLs being cited in your category, concentration levels to understand how much of the influence is concentrated in a small number of sources, and a full breakdown of the grounding ecosystem.
- Domain Clusters categorise every source by type - Media & Publishers, Retail & Commerce, UGC & Communities, Social & Video, and Brand Websites.
- Brand Websites and Brand Ownership metrics show how your own digital assets are performing as grounding sources.


Domains - depth and trends
Go beyond the overview with model-level citation distribution, rising and fading source alerts, and source health tracking. Understand exactly which platforms are gaining influence in your niche.
URLs - the granular layer
The full detail on individual pages: citation counts, page types, trend sparklines, and brand presence. This is where source intelligence becomes directly actionable.


Competitive GAPs - correlation with visibility
Close the loop between source intelligence and performance. See visibility presence mapped against competitors, color-coded for immediate gap identification.
Who uses it and how
Own your grounding footprint
Analyze the weight of your own brand assets as grounding sources. Identify high-potential pages for retrieval optimization and map ownership gaps against competitor domains to build clear, actionable on-site visibility plans.

“In AI search, visibility isn’t owned. It’s decided elsewhere.”
For years, we focused on optimising what we control: our websites, our content. But AI builds answers differently. It relies on trusted third-party sources to decide which brands deserve to be mentioned.
That makes source intelligence a new strategic layer.
Because the same domains that shape AI answers are the ones shaping perception. And that’s not just an SEO problem, it’s a shared opportunity across Digital PR, Social, Advocacy or eRetail.
Brands that understand where they need to exist beyond their own assets are the ones that will consistently show up.
GSP brings that reality into one view, so teams can act on it.
Andreas Niessen
Co-Founder, Prominence AI
The source intelligence your whole team can act on.
Grounding Source Prominence is included in the core Prominence AI platform. Access your data programmatically via REST API from day one.
Source Prominence
Frequently Asked Questions
Everything you need to know about the Grounding Source Prominence (GSP) intelligence module.
